- Milyen videókártyát?
- Amazon Fire TV stick/box
- AMD K6-III, és minden ami RETRO - Oldschool tuning
- Intel Core i5 / i7 / i9 "Alder Lake-Raptor Lake/Refresh" (LGA1700)
- Kormányok / autós szimulátorok topikja
- Milyen asztali (teljes vagy fél-) gépet vegyek?
- Apple MacBook
- Mini PC
- Utolérte az áremelés a PlayStation 5-öt
- TCL LCD és LED TV-k
-
PROHARDVER!
Ubiquiti hálózati eszközök - téma összefoglaló
Új hozzászólás Aktív témák
-
jerry311
nagyúr
válasz
CsodaPOK
#14731
üzenetére
Remelem az egyszeru belepteto rendszer azert mukodik.
Iden tervezzuk ra lecserelni a kartyas beleptetot a cegnel. 1 ajto, 1 kartyaolvaso, 1 elektromagneses zar. Igazabol a fo feladata, hogy kinyissa az ajtot, es hogy legyen egy listank a beleptetett emberekrol tuzriado esetere.Talan 8 kamera is kesobb, de az ugyis masik Unifi eszkoz.
-
CsodaPOK
senior tag
Random megjelenő és eltűnő termékek, idióta terméknevek, teljes káosz, hogy mit-mi kezel és mi-mivel működik együtt. Nincsenek rendes datasheet-ek, nincsenek rendes installation/user manual-ok.
Egy picit komplexebb kapucsengő rendszert akartam összelegózni Unifi-ből, több napot bújtam az oldalakat, youtube videókat, majd azt mondtam, hogy kedves Ubi, ott b...átok meg az egészet... -
vicze
félisten
válasz
CsodaPOK
#14729
üzenetére
Nem lenne probléma, ha em az történne, ami pl. a LED-del, hogy hipp hopp nuku support.
Nagyon szívesen vennék egy Ubi biztonsági rendszert, füst érzékelő meg minden, de szinte semmi esélyt nem látok hosszútávú supportra.1.5x-es növekedést csináltak tavaly, jó 3-4 év lassú növekedése után, szóval maga a stratégia működik, csak kérdés elbirják-e. A profit arány még mindig alacsony (40%, iparági átlag 50+), még nem mondanám stabilnak. Az biztos, hogy ekkora portfólió fenntarthatlan, és kérdés mit kaszálnak el majd.
A gyártás US-be kenyszrítése nem tudom mennyire fog mindenkit tökön ütni, vagy hogy számítani fog-e, mert csak egy újabb TACO lépés. -
vicze
félisten
Részletesen minden kirakott cucc, újak és sok "régebbi" is. Sajnos már nagyon nehéz követni, mert rengeteg termékük van.
A UDM Beast-ez még annyit, hogy mivel egyértelműen hosszabb mint a pro max, így esélyes hogy ez már nem half depth, amire a 4 venti is utal. Illetve valószínűleg ez újabb HW platform.
-
vicze
félisten
Még jó hogy nem cyber beast...

Ez már totál komolytalan.Az eredti videóban mutatja a hátulját 4 ventije van.
-
simico
aktív tag
válasz
MasterMark
#14721
üzenetére
Semmi extra. Incoming region blocking Moldovára (volt egy kitartó próbálkozó onnan), IPS bekapcsolva (blokkol is, nem csak detektál) az összes detection kategóriára és mind az 5 hálózatra, plusz adblock bekapcsolva a normál és vendég hálón. Ugyanígy volt beállítva upgrade előtt is és nem volt gond.
-
simico
aktív tag
válasz
MasterMark
#14692
üzenetére
Megnéztem htop-pal, sebességteszt közben felugrik mind a 4 mag 100%-ra. A top folyamatok:
/usr/bin/suricata
/usr/bin/suricata (igen, két példányban fut az első két helyen)
/usr/bin/ubios-udapi-server
/usr/lib/unifi/lib/unifi
unifi-coreSzóval az első két helyen az IDS/IPS folyamata van
-
-
rekop
Topikgazda
válasz
MasterMark
#14714
üzenetére
A magas multicast forgalomnak inkább az airtime-ra van kedvezőtlen hatása.
Magas TX retries értékeket inkább a gyenge jelerősség szokott okozni.Nálam 2.4GHz-en, airtime 15-18% között:

5GHz-en, airtime 3-5% között

-
rekop
Topikgazda
válasz
MasterMark
#14705
üzenetére
A linkelt grafikon alapján nem a multicast traffic okozza magas retry-t. Ha megnézed a TX retries végig 30% körül van szinte állandó 25% multicast mellett is. Én továbbra is azt gondolom, hogy a túzottan átfedő 2.4GHz-es cellák kapcsolódási problémákat okozhatnak bizonyos IoT eszközöknél, előfordulhat hogy a gyengébb AP-n ragadnak roaming helyett, és ez okozza a magas TX retry-t. Nyílván ezt a helyszínen ki kellene méregetni, és beállítani a megfelelő adás teljesítményeket.
-
válasz
daninet
#14711
üzenetére
asszem megtaláltam, de csak egy eszközről van szó. Viszont ez is csak bájtokat forgalmaz szinte alig van rajta adat.
Az UAP LR egy régebbi AP és nem tudja a "lock to AP" funkciót ahol megmondom melyik eszköz hova kapcsolódjon.
A garázsban van egy szenzor modulom ami az előkerthez csatlakozik (fenti elosztási kép)
Nem tudom AP-hoz rendelni

-
válasz
MasterMark
#14710
üzenetére
ezt látom, filterezve 2.4Ghz-re:

nagyon alacsony a throughput ezeknél az eszközöknél csupa IoT cucc

igy vannak elosztva az APk
-
válasz
MasterMark
#14708
üzenetére
van két kamerám amihez sajnos nem megy vezeték és wifis
-
válasz
MasterMark
#14705
üzenetére
így multicast kikapcsolva és szétraktam őket manuálisan külön csatornákra a TX retry leesett 15% környékére és "zöldben van" többnyire

-
válasz
MasterMark
#14705
üzenetére
nem voltak bekapcsolva. most bekapcsolatam. Megnézzük hogy alakul
-
MasterMark
titán
válasz
daninet
#14703
üzenetére
A rohadt nagy multicast traffic okozza a retry-ket. Raktál be valami új dolgot, vagy változott valami az IoT cuccoknál? Annak utána kell járni mi floodolja a hálót. Nem a wifi a gond.
szerk.: Multicast enhancements, meg multicast to unicast be van kapcsolva?
Ha a multicastot nem használod tiltsd le az egész multicast és broadcastot az IoT wifiről.
-
válasz
MasterMark
#14701
üzenetére
nem, csak annál az egynél van ilyen, de ezen vannak a fontos IoT eszközök mint a kapucsengő

-
-
-
-
válasz
juhaszmarci
#14695
üzenetére
fizikailag nincsenek túl közel egymáshoz és be van kapcsolva a daily spectrum analizer. elvileg szétdobálja őket lehető legmesszebb

-
-
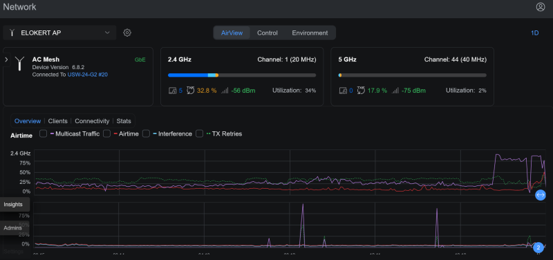
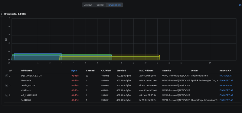
Sziasztok!
Valami baj van a wifi hálózatommal, dobálják az eszközök a wifit. De nem csak egy APról hanem 2-3 APról amiben van egy zsír új is. Többnyire 4ghz okos eszközökkel van gond.
Stack:
Nappali AP, Folyoso AP, Elokert AP dobálja az eszközöket.
Google Nest termosztátok leesnek a hálózatról, hikvision kapucsengő 2-3 naponta leesik, esphome eszközök leesnek.
És az az érdekes, hogy nem tudnak utána visszacsatlakozni sehogy hiába ott a mesh.
Telefonok, laptopok sosem problémáznak a wifivelAhogy látjátok elég sok AP-m van egy 110m2 házra
szóval a lefedettség minden eszköznél kiváló. Így néz ki mikor csatlakozva vannak a dolgok
Külvárosban lakom, relatív kevés interferencia van, pár gyenge AP a távoli szomszédoktól

Teljesen tanácstalan vagyok mi lehet a gond
-
jerry311
nagyúr
válasz
Alex91
#14686
üzenetére
[link]
Továbbra is érdekelne, hogy ennek mi értelme, főleg a prezentált irodai környezetben.
Na meg max teljesítményhez kell neki 20 W USB-C-n, amit nem minden PC/laptop ad ki magából. Így viszont már +2 USB-C kábel lesz az asztalon. Akkor már inkább 1x 10G kábel a dokkolóba vagy laptopba/PC--be. -
Alex91
félisten
[link] , AirWire…
-
osonte
őstag
Van aki RC verzióra frissített: UniFi OS - Dream Routers 5.0.16 (UDR7)? Azóta megfelezte a Wifin a letöltést minden kliensen kb 500Mbps, feltöltés jó, belső teszt 1/1Gbps... Álljak vissza stabil ágra és ha jön a legfrissebb stabil frissítés, akkor automatikusan arra frissül majd? Azzal nem volt baj, az tudta le és fel is a 9xxMbps sebességet.
Előre is köszönöm.
-
jerry311
nagyúr
válasz
osonte
#14676
üzenetére
Bugnak latszik.
LMGTFY
Van egy ismert firmware-hiba az UniFi Dream Router 7 (UDR7) esetében: ha bizonyos portokat – különösen az SFP+ portot (Port 5) vagy a WAN2-t – letiltod, a WiFi kapcsolat megszakad vagy használhatatlanná válik (az eszközök csatlakoznak, de nincs internetforgalom).
Lehetséges megoldások és kerülőutak
Ha a WiFi leáll a LAN/WAN portok letiltása után, próbáld meg az alábbiakat:
- A port visszakapcsolása: Sok felhasználónál a hiba azonnal megszűnik, ha a letiltott portot (gyakran az SFP+ portot) egyszerűen visszaállítják „Enabled” (engedélyezett) állapotba.
- Smart Queues engedélyezése: Ha mindenképpen letiltva szeretnéd hagyni a portot, a Smart Queues bekapcsolása az aktív WAN porton (pl. Port 4) megoldhatja a forgalomirányítási hibát.
- Firmware frissítés SSH-n keresztül: Ezt a hibát a későbbi firmware-kiadásokban javították. Ha a kezelőfelület nem jelez frissítést, szükség lehet egy manuális frissítésre SSH-n keresztül egy olyan verzióra, amely már tartalmazza a javítást (pl. a 4.1.18 utáni verziók).
- MSS Clamping beállítása: PPPoE kapcsolatok esetén az MSS Clamping egyedi értékre (például 1400) állítása és az eszköz újraindítása is segíthet a „van kapcsolat, de nincs forgalom” jelenségen. -
osonte
őstag
Sziasztok!
Azt szeretném kérdezni, hogy az normális Dream Router 7-nél, ha letiltom az összes LAN portot (Port 1-3) és a második WAN portot (Port 5/SFP+1), csak amin kapja a netet a WAN1-et hagyom bekapcsolva (Port 4) és csak a Wifi-t szeretném használni, akkor azt is "lelövi", nem lehet látni a hálózatokat (3 Wifi hálózat), ha véletlen látja is, akkor meg kiírja, hogy nincs net és ledobja a klienst. Amennyiben csak egy LAN Portot bekapcsolok 1 vagy 2 vagy 3-ast, akkor meg hibátlan a Wifi. Esetleg ha így normális, akkor elfogadom, de ha valami beállításon múlik csak, akkor azt beállítanám.
Előre is köszönöm.
-
fkenny
senior tag
Jaja, mindkét irányra szükségem van

#14669MasterMark: Megnéztem másik eszköz pároson a Site magic-et. Tényleg mágia alapján működik mert nulla ráhatásom van a beállításokra.
-
fkenny
senior tag
válasz
MasterMark
#14667
üzenetére
Sebességben bőven elmarad a korábban PC hw futó pfSense gigabites VPN sebességétől, de így is sikerült az MTU-val finomra hangolni és így 300-400Mbit/s jött fel és le is, ez már elfogadható volt. Kezdetben ennek a harmadát sikerült elérjem... Mivel olcsón jutottam az UCG Ultra tűzfalakhoz így a sebességet meg tudom bocsátani, a megkötött kezem már kevésbé

Lehet futok egy kört akkor a site magic-el.
Nem titok, igazából mindkét háztartásban van egy NAS. Az egyik a fő, ide dolgozik mindenki, a másik eszköz mindössze off site backup funkciót lát el. Nah most pont azt nem tudom beüzemelni.
Egyszerűsíteni szeretnék, így plusz eszköz nélkül szeretném megoldani a VPN-t

-
MasterMark
titán
válasz
fkenny
#14665
üzenetére
Igen, ez a problema egyik resze. External-ba attol meg be tudsz tenni szabalyt, hogy engedje be, viszont port forward nelkul a NAT-olas miatt akkor se lesz jo. Ez igy nem site-to-site, ne igy hasznald.
Nem fugg az unifi accounttol, marmint ahhoz hogy fusson nem kell, csak hogy beallitsd.
A wireguard is lassu lesz a gateway-en futtatva. Nekem max. 30-40 mbps-t tudott Gateway Lite - Gateway Max kozot. (A Lite fogyott el a CPU maxon porgott.)
Ha van mindket oldalt szervered amin futhat, akkor ott konfigold fel a site-to-site wireguardot routinggal amiket meg felveszel az unifi gateway-en.
-
MasterMark
titán
válasz
jerry311
#14664
üzenetére
Most jut eszembe, hogy szerintem a site-to-site beallitasnal nincs is wireguard. Szoval akkor szerver / kliens reszen allitotta be, akkor biztosan ennyi a gond, hogy a kliensnel egyszeruen a WAN zonaba kerul. Ezen kivul itt NAT-olas is van, szoval port forward nelkul amugy sem elerheto a mogotte levo halozat.
Site Magic is wireguardot hasznal, azzal kell beallitani, akkor rendes routing lesz, es a tuzfalszabalyok is jok lesznek automatikusan.
-
fkenny
senior tag
válasz
jerry311
#14662
üzenetére
A B oldalon a VPN kliens az nem a VPN zónába került hanem az External-ba, de az zárt, így nem tudom módosítani. Gondolom ott lesz a probléma forrása...
#14663MasterMark
Magában az unifi network alkalmazásban van így definiálva. Az A oldalon létrehoztam egy VPN szervert, a B oldalon pedig egy VPN klienst.A site magic hátránya, hogy unifi account kell hozzá, nem szeretném ettől függővé tenni. IPsec és OpenVPN meg botrányosan lassú volt mikor teszteltem.
Ti próbáltátok már Unifi eszközzel a S2S VPN-t? Milyen sebességet sikerült elérnetek? -
jerry311
nagyúr
válasz
MasterMark
#14663
üzenetére
Ja, site Magic preferred.
-
MasterMark
titán
válasz
fkenny
#14661
üzenetére
Pontosan hogy csinaltad ezt meg? Wireguardnal nincs szerver-kliens, ha a szerver kliens reszen allitottad be, akkor a szerver halozata elerheto a kliens oldalrol, de a kliens halozata nem a szerver oldalrol. Ez teljesen normalis, mivel a vpn kliensnel a WAN oldalra kerul a szerver oldal.
Hasznald a site magic-et, vagy a tenyleges site-to-site konfiguraciot.
-
jerry311
nagyúr
válasz
fkenny
#14661
üzenetére
Aterzem, 20 evet toltottem fokent Cisco-n, ahhoz kepest tenyleg kozel nulla dokumentacio erheto el Unifi-hoz.
Ha legalabb az egyik oldalrol mukodik, akkor a VPN jo, routing jo.
B-->A (kliens --> szerver) iranyban mukodik: a tuzfal atengedi mindket oldalon.
A-->B iranyban megfelelo zonaban vannak a halozatok, azoknak a zonaknak van szabalya (default vagy konfiguralt), ami atengedi a forgalmat?
Jo helyen vannak a listaban? Felulrol lefele vizsgalja a szabalyokat az elso egyezesig. Ha az tiltas akkor annyi. -
fkenny
senior tag
válasz
jerry311
#14660
üzenetére
A oldal legyen a VPN szerver oldal.
B oldal legyen VPN kliens oldal.
B oldalról el tudom érni az A oldalon lévő eszközt gond nélkül.
A oldalról viszont már nem érni el semmit a B oldalon.
Ahogy túrtam a netet nem én vagyok az egyetlen akinek ezzel problémája van Unifi oldalról. A probléma, hogy dokumentáltság sem túl jó (mondjuk ki lényegében nem létező.) pfSense-ről tértem át, de kicsit keserű az élmény
-
fkenny
senior tag
válasz
MasterMark
#14658
üzenetére
Röviden a problémám:
Adott egy két Unifi UCG Ultra közötti site to site kapcsolat. Értelemszerűen az egyik a UCG a VPN szerver és a másik a VPN kliens. Mindkét oldalon van egy NAS amiknek kommunikálnia kellene egymással.
A VPN szerver mögött lévő NAS-t el lehet érni a másik hálózatból, de a VPN kliens mögötti NAS nem érhető el a VPN szerver felőli hálózatból. -
fkenny
senior tag
Van itt olyan hálózati szakember, aki tapasztalt Unifi Network alatt tűzfal és VPN konfigurációk létrehozásában?
Van egy Site to site VPN (Wireguard) kapcsolaton belüli problémám, hogy az A site oldalán lévő NAS elérhető B site oldaláról, de fordítva már nem. Mivel a Zónás tűzfal is eléggé korlátozott meg a tudásom is, így hozzáértő segítségét kérném, természetesen nem ingyen. Nem kizárt, hogy valami nagyon alap és amatőr hiba van a háttérben… -
rekop
Topikgazda
válasz
ArthurShelby
#14654
üzenetére
Minimum 12 karakter, legalább egy szám, és lagalább egy nagybetű.
-
ArthurShelby
addikt
Elfelejtettem az udm pro jelszavamat (nem volt felhővel összekötve, csak helyi admin fiók).
Tudjátok esetleg, hogy milyen bonyolultságú (hossz, spec karakter kötelező-e) jelszó kell, hogy legyen, mert kb tudom minek lehet a permutációja a jelszavam. -
norba69
őstag
válasz
the.odzsy
#14649
üzenetére
Youtube link Willie Howe: UniFi Port Forwarding
Lépésdről lépére megmutatja a teendőket.
-
the.odzsy
senior tag
Nem régen vettem egy Ubiquiti UCG-Ultrát. Modem után ő intézi az internetet. Most kezdek vele ismerkedni. Próbálom beállítani a port forwandingot, de az ellenőrző weboldalon zártként mutatja. Illetve hogyan tudom távolról elérni? (One optikai net, publikus ip, nincs nat mögött). Tudna nekem valaki guru ebben segíteni?
-
feeregon
tag
Sziasztok!
Van egy ilyen switch: Ubiquiti USW-24 tudnátok segíteni belőni az árát? Doboza nincs, polcon hányadik, eladnám, de elkotyavetélni nem akarom. Mi lehet a reális ára?
Köszönöm
Egon -
mrots
tag
válasz
MasterMark
#14644
üzenetére
Az elottem szolok ket feature-t kevertek ossze de valahol mindketto helyes, es lehet, hogy az ubi ezeket egyben implementalta. De a kerdesre valaszolva, mindket dolognak kulonbozo use case-e van.
1) valaki emlitette az edge portot es a cisco mukodest. A cisco mukodesenel ezt BPDU guardnak hivjak, illetve ennel komplexebb, mert van mas guard is: root guard, loop guard peldaul es mind mast csinal. A BPDU guard lenyege, hogy olyan portokra allitod be, ahol nem szamitasz arra, hogy masik halozati eszkoz legyen (switch, tipikusan), hanem vegpontra szamitasz. Amennyiben megis valaki radugna egy barmilyen halozati eszkozt, ami BPUD-kat kuld (=mukodik rajta STP) akkor a switchport disabled lehet, azert, hogy ne zavarja meg a halozatot - a use case tehat a halozat uzemelesenek biztonsaga.
2) emlitesre kerult hogy bizonyos portok nem vesznek reszt az STP szamitasban es azonnal mehetnek forward allapotba. Ez igy ebben a formaban nem igaz. Valoban mehetnek forward allapotba, de reszt vesznek a szamitasban - mint edge portok, nincsenek ignoralva. Ahhoz konkretan le kell kapcsolni az STP-t az adott porton, hogy ne vegye szamitasba. Pongyola megfogalmazas az is, hogy azonnal forward modba megy, noha valoban ez a vegeredmeny, de valojaban csak atugorja a tanulasi fazist. Cisco nyelven portfast-nak hivjak es szinten portonkent kapcsolhato es teljesen kulonallo feature a bpdu guard-tol. Ebben az esetben a use case az, hogy 802.1d eseten az alapbeallitas 30 masodperc, mire a port atmegy az osszes fazison es eljut forward allapotba. Modernebb implementaciok (rstp peldaul) ennel gyorsabbak de ez a varakozas van. Vannak viszont olyan oprendszerek amik peldaul bootolaskor rangatjak az interfeszt es egyszer csak raneznek, hogy tudnak-e forgalmazni, kapnak-e IP cimet. Ha a dontes az oprendszerben hamarabb szuletik meg, minthogy letelne az STP tanulasi fazisa, akkor az OS azt a dontest hozza, hogy nincs halozat. Mikozben ez nem igaz. Portfast eseten a tanulasi folyamat kimarad, az OS latni fogja a halozatot es nem hoz hibas dontest. Ezen tulmenoen, ha nem lenne portfast akkor barmilyen oprendszer akarmilyen celbol billentene egyet az interfeszen, akkor 802.1d eseten utana 30 masodpercig varni kell, hogy ujra legyen halozat. Ez ma nem elfogadhato mar.
Azt en sem tudom, hogy az ubinal miert kellett 2026-ig varni erre az implementaciora, Ciscoban mar az 1990-es evekben is mukodtek ezek.
-
jerry311
nagyúr
válasz
MasterMark
#14641
üzenetére
STP Edge portok nem vesznek reszt az STP szamitasban.
Azonnal mehetnek forward-ba, nincs varakozas STP-re, es persze le lehet kapcsolni a portot ha BPDU erkezik ra. (= valaki STP kepes switchet dug a portra)Szerintem ez teljesen alap resze az STP-nek, mar reg implementalni kellett volna, kb. az elso verziojaban a szoftvernek, ami mar tudott STP-t.
-
Friczy
senior tag
válasz
MasterMark
#14641
üzenetére
Ha STP Edge-ként van beállítva egy switchport, és onnan jön STP csomag, akkor letiltja a portot. Legalábbis Cisconál nagyjából ez a működés. És persze arrafelé a switch sem küld STP csomagot, mert minek.
-
jerry311
nagyúr
v10.2
Switch port settings now support STP Edge modefckn finally
Erre miert kellett 10 verziot varni?
-
jerry311
nagyúr
Ja, emlékeim szerint van olyan, hogy a TV adás más VLAN-on jön ki az ONT-ből vagy a szolgáltatói modemből. Mondjuk, olyankor általában feliratozzák az IPTV portot.
Lehet a Telekom vagy az otthoni hálózatok topicban többet tudnak segíteni a témában, aztán itt meg megtudhatod hogyan kell beállítani az ott hallottakat. -
G@ß!
őstag
válasz
Kiratheonly
#14636
üzenetére
Sajnos ez nem nyert. Esetleg más ötlet?
jerry311: mármint az "adás" más vlanon keresztül jön az ONT-ból?
-
Kiratheonly
tag
-
G@ß!
őstag
Sziasztok!
Szolgáltatót váltottunk, ma kötötte be a telekom az új ONT-t.
Rögtön passthrough módba kértem, az UDM SE-n keresztül szépen jön az internet.
Kaptunk egy android set top boxot, amit az UDM SE egyik portjába bedugtam, fix IP címet adtam neki.
Egyelőre a default vlanon van, illetve az itt olvasottak alapján bekapcsoltam a következőket:
settings->internet->wan1->IGMP proxy->default vlan setting->networks->default vlan->IGMP Snooping
A boxon keresztül youtube videók mennek, de a TV adás nem indul el (E:105 lejátszási hiba).
Még mielőtt elkezdtem bütykölni, direktbe bekötöttem az ONT->STB-be, és úgy szépen működött.
Kérlek segítsetek.
-
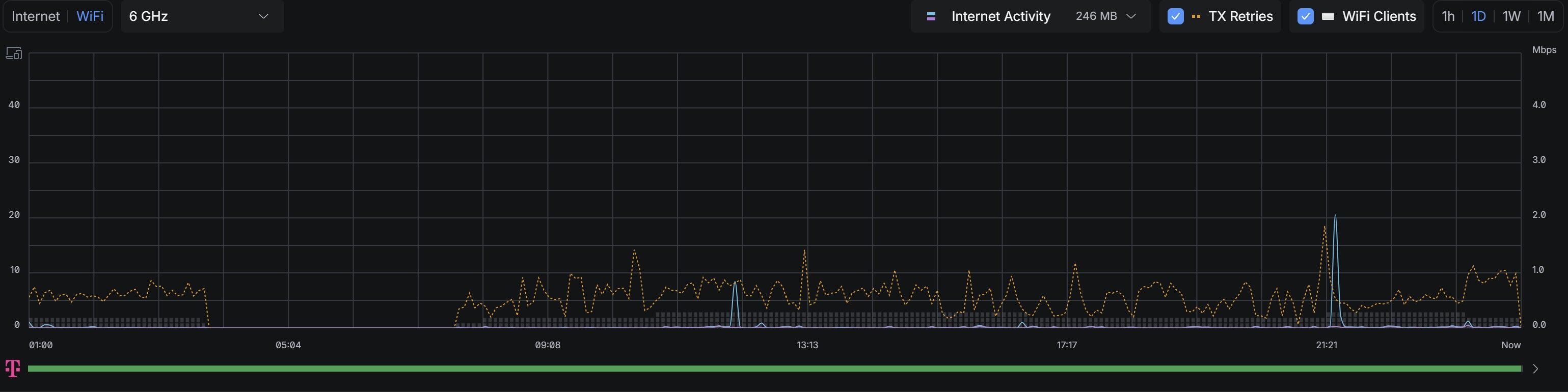
osonte
őstag
Sziasztok!
Az mitől lehet, hogy 6GHz-en ilyen magas a TX Retries, akár 37% : [kép] .
Nem sok ez? Elkezdtem mindent bekábelezni, így 2.4GHz-en LOW teljesítményen van sugárzás (csak nyomtató használja, napi 1-2 alkalommal pár percre), 5GHz kikapcsolva és 6GHz-en 1db PC (Intel BE200 Wifi7 kártya 2 méterre a routertől), illetve 2db Wifi7-es mobiltelefon. Más nincs Wifi-n. Ja és a közelben nincs más, aki 6GHz-en sugároz. A router egy UDR7. A környezet panel kb 40m2, másfél szoba, viszonylag nyitott terekkel és a nappaliban van a router, ahol szinte egész nap vannak a mobilok is, meg az a lakás legnagyobb tere is.Persze lehet én nem értek hozzá és ez így jónak számít.
Előre is köszönöm.
-
válasz
MasterMark
#14630
üzenetére
Így már értem.
Multicast Enhancement a beállítás neve és a wifi beállításainál találod. -
MasterMark
titán
válasz
kleinguru
#14629
üzenetére
Eddig a modemrouteren wifijen ment, most meg az UAP-AC-LR, ott megall. Mas nem kerult be, az AP a telekomos routerre lett dugva.
Igy ugye nem is ertelmezheto az IGMP proxy, mert az ugye a router feladata, de az nem valtozott. IGMP snooping meg switch beallitas, nem fugg az AP-tol.
Multicast to Unicast lehet esetleg ami nem mukodik jol, az majd ki lesz probalva hogy anelkul jo-e.
-
válasz
MasterMark
#14628
üzenetére
Igmp proxy szokott lenni a megoldás általában.
Picit részletesebben is leírhatnád, hogy milyen a teljes hálózati rendszer, a box min keresztül csatlakozik a hálózatra, korábban min keresztül csatlakozott. -
MasterMark
titán
Telekomnal valoszinuleg IPTV par masodperc utan megall miutan be lett rakva egy UAP-AC-LR.
Van otletetek mit kene megnezni?Nekem nincs IPTV szoval nem tudom tesztelni, de ez a par masodpercig megy aztan megall ez ilyen tipikus IPTV para szokott lenni szerintem.
-
jerry311
nagyúr
válasz
bandras0226
#14626
üzenetére
A cloud fibernek van 4 PoE+ portja összesen 30 W terhelhetőséggel. Az U7 PoE++ és egymagában elkér 29 W-ot. Ha egyáltalán elindul azokon a portokon, akkor 2.5 Gbps lesz a max. sebességed még ha a Wi-Fi tudna is többet.
Ha meg nem, akkor kell egy PoE++ power injector, lehetőleg 10G képes, ha ki is akarod használni, az U7 10G portját. Innen megint két út van, ha nem használod a rezes WAN portot akkor remélhetőleg ezen a hardveren is átállítható LAN funkcióra. Ha nem, akkor kell egy 10G rezes SFP, amit meg csak 1 helyre lehet dugni. -
Milyen kábelt kell venni Unifi cloud fiber és U7 Pro XGS közé? Olyan mint a netkábel csak hosszú dugója van. Ilyet nem láttam még.
-
the.odzsy
senior tag
válasz
juhaszmarci
#14624
üzenetére
kösz. most már megy!
-
the.odzsy
senior tag
Üdv!
Mai napon a ONE bekötötte az 1000-es optikai netet. A szerelő átrakatta az ont-t bridzs módba. Meg van a Pppoe felhasználónév és jelszó. Laptopon működik a kapcsolat, de ha beállítom az Ubiquiti gatewayen a netet, ott nem csatlakozik. Kell ott esetleg egy VLAN ID vagy egyéb beállítás? -
amargo
addikt
Hmm, ez érdekes mért nálam is kb ennyi minden van. Nem értem, azt gondoltam én is, hogy ezzel nem kellene gondnak lennie, majd megnézem mi eszi meg, mert nem raktam még vissza.
Annyi, hogy ebből van jó pár IoT eszköz és van amelyik 10sec küld üzenetet, de ezzel eddig nem volt gond. -
rekop
Topikgazda
válasz
amargo
#14617
üzenetére
Nálam ucg max-on szerencsére nem tapasztalható a jelenség. Sőt, február második felétől inkább csökkent cpu használat a grafikon szerint. Mondjuk nekem nincs túl sok eszközöm, 3 AP, 3 switch, meg protect alatt egy kamera, valamint ~40 kliens.
IDS, Country Restriction, Smart Queue, Traffic and Device Identification: mind bekapcsolva. Az uptime 27d 14h 31m 33s
Unifi OS 5.0.12, Network 10.1.85, Protect 6.2.88
-
amargo
addikt
válasz
MasterMark
#14618
üzenetére
Köszi az infót, visszarakom.
-
MasterMark
titán
válasz
amargo
#14617
üzenetére
Igen, van valami leak a cloud-osokon, elég sokan sírnak rajta az ubi fórumon is. Rakd vissza az előzőt.
Ezt érdemes mindig nézni a releasehez tartozó threadet:
UniFi OS - Cloud Gateways 5.0.12 -
amargo
addikt
Sziasztok,
Február 14-én jött egy frissítés azóta konstans emelkedik mindig az ucg-max -on:
Ma eljutott abba az állapotba, hogy már többször okozott kiesést a terheltség és így is vettem észre, mert a felületre sem tudtam már belépni. Kvázi csak az segített, hogy újraindítottam fizikailag. A kérdés, hogy más is tapasztalt ilyet? Találtam 1-2 szorványos bejegyzést: [link] [link]
Próbáltam kicsit vissza nézni, de nem láttam ilyen jellegű beszélgetést itt.
Smart Queues nincs bekapcsolva, de Traffic and Device Identifictaion igen.Köszönöm előre is a segítséget.
-
tjsz
senior tag
válasz
MasterMark
#14613
üzenetére
Igen, azt láttam hogy decemberben volt frissítve, csak amikor a unifi-os letöltési oldalon megjelenik a "Unifi Network Application" legújabb verziója, akkor itt is rövid időn belül frissülni szokott. DE: a decemberi verzió a 10.0.162-es volt, azóta viszont már 2x is frissült a "Unifi Network Application".
-
jerry311
nagyúr
válasz
MasterMark
#14613
üzenetére
Ahhoz kepest mar kijott 30 uj foverzio

Vagy ha nem is foverzio, de uj ficsor. -
MasterMark
titán
Decemberben volt frissítve, vagy ahhoz képest érted?
Használd a linuxserver.io félét: https://docs.linuxserver.io/images/docker-unifi-network-application/
-
tjsz
senior tag
Sziasztok!
Van bárkinek infója arról, hogy a jacobalberty féle unifi docker-t miért nem frissítik? (Synology NAS-on használom)
-
juhaszmarci
tag
válasz
bandras0226
#14609
üzenetére
Ez a nagyon fontos: router vagy bridge mód. Ha bridge, akkor kell a PPPoE. És MasterMark is ajánlotta, ne bluetoothon, elvileg erre van, de sokkal jobban jársz egy LAN-on csatlakoztatott eszközzel.
“Menekülő” megoldás: tedd vissza a régi routert, indítsd újra a modemet. A régi routerre kösd az újat, úgy DHCP-vel lesz rajta net (dupla NAT az elején full lényegtelen), és így állítsd be. Így bele tudsz nézni a régibe, hogy mi volt beállítva és a konfiguráció is menni fog tovább -
MasterMark
titán
válasz
bandras0226
#14609
üzenetére
De beállítod az internetet?

Ha bridge módban van a modem akkor PPPoE ott be kell írnod a felhasználónevet és jelszót, ha pedig router módban van a modem, akkor sima DHCP-re állítsd.
szerk.: Modemet indítsd újra.
Illetve ne bluetoothon próbáld már állítgatni, dugj bele valamit. -
válasz
juhaszmarci
#14608
üzenetére
Nincs net így sem. Régi ZTE modem. Egy Asus rútert cseréltem mert hol volt net hol nem. Viszont ha visszarakom az Asust, már akkor sincs hálózat.
-
juhaszmarci
tag
válasz
bandras0226
#14606
üzenetére
Azért nem, mert a Digis ONT (te modemnek hívod, nem gond, de a pontos neve ONT) pppoe adatokat várna, de nálad a képen DHCPv4-re van állítva. Semmi gond nincs, ott állítsd át pppoe-ra, add meg a felhasználó neved és jelszavad (ha nem tudod, ügyfélszolgálat segít) és menni fog. Jobban jársz, ha gépen LAN-on jelentkezel be inkább (192.168.1.1), az a felület jobb első beállításra
(Szerk.: az cucc jó vétel volt, akkor is, ha most elsőre nem ment gördülékenyen a beállítás) -

-
válasz
bandras0226
#14604
üzenetére
lehetséges lenne a bluetooth hiba? A telefon nem tud a routerre csatlakozni. iphone 16 promax
A modemen minden lámpa zöld. Elvileg van net. A router mégsem csatlakozik. Nagyobb baj hogy már a régi sem.
-
norba69
őstag
válasz
bandras0226
#14604
üzenetére
Youtube videó, hátha segít.
-
Unifi cloud fibert szeretnék csatlakoztatni Digis Zte modemhez. Az unifis képregény után összedugtam. Letöltöttem a telefonra az unifiappot. Elindítottam a konfigurálást, majd pár perc után kiírta hogy nincs net.
Van ezekhez valami szamárvezető ami alapján meg lehet csinálni?
-
jerry311
nagyúr
válasz
csomi1977
#14599
üzenetére
Elmész a zárboltba és kérsz egy olyan zárat, ami nyitható kulccsal kilincs nélkül.
Az 1 zárnyelvvel rendelkező zárak általában így működnek. -
Egon
nagyúr
válasz
Balázs0916
#14595
üzenetére
Access Point-ot keresd meg, talán tudnak segíteni.
Új hozzászólás Aktív témák
Hirdetés
- Milyen videókártyát?
- Futás, futópályák
- Hozd magaddal költözéskor a chatbotod!
- Milyen okostelefont vegyek? OFF topik
- Amazon Fire TV stick/box
- A fociról könnyedén, egy baráti társaságban
- Milyen autót vegyek?
- AMD K6-III, és minden ami RETRO - Oldschool tuning
- Gitáros topic
- Konzolokról KULTURÁLT módon
- További aktív témák...
- Asus Zenbook 14 UX3405MA, I7 Ultra 155H, 16GB Ram, 1TB SSD, OLED kijelző, garanciás
- Dell D800 23-éves , jó aksi , full-HD , dedikált vga , retró csemege !!!
- Lenovo IdeaPad Slim 3 // AMD Ryzen 3 7320U // 8GB RAM // 240GB SSD // magyar billentyűzet //
- GAMER PC // AMD Ryzen 5 3600 // 16GB RAM // 512GB SSD // RX 6700 XT
- ASUS RT-AX92U AX6100 Tri-band WiFi6 gigabit AiMesh (2-Pack) Wi-Fi router
- Xiaomi Redmi Note 14 Pro + / 8/256GB / Kártyafüggetlen / 12Hó garancia
- szinteÚJ Dell 15 i7 1355U 16GB 512GB FHD 120Hz!!!!
- Dell Vostro 3510/i5-1135G7/8GB/256GB M.2/WIN11/Jó akku, 4 óra/Számlával!
- AKCIÓ! ASRock A520M R5 3600 16GB DDR4 512GB SSD GTX 1060 6GB ZALMAN T3 Plus Deepcool 400W
- ÁRGARANCIA! Épített KomPhone Ultra 9 285K 32/64GB RAM RX 9070 XT 16GB GAMER PC termékbeszámítással
Állásajánlatok
Cég: Laptopműhely Bt.
Város: Budapest












szóval a lefedettség minden eszköznél kiváló. Így néz ki mikor csatlakozva vannak a dolgok

Korábban ilyet nem láttam.



